69668.87USD
54.28USD
1.35USD
0.09USD
2149.29USD
8.7USD
605.77USD
82.51USD
0.05USD
0.03USD
0.04USD
IceRiver KS0 Operation Manual and Troubleshooting

IceRiver KS0 Operation Manual and Troubleshooting

1. IceRiver KS0 Miner Product Overview

1.1 Appearance

Interface Specs:

Power supply input interface

DC power supply interface:

65w, 19v = 3.42A

USB Type-C power supply interface:

Protocol: PD2.0

Input: 65w (max), 20v = 3.25A

USB output interface

5V==0.5A

* DC power supply interface and USB Type-C power supply interfacecannot be powered at the same time, only by one interface.

2. Function

2.1 Start up

2.1.1 Precautions

·Check whether there is any physical interference causing damage to the machine, and beware of electric shock.

·Please check whether the cable connection is firm before turning on the power, and pay attention to the safety of electricity.

·Keep the hashboard and other components away from water or moisture.

·Please ensure that the ambient temperature is between 0-35°C.

·Please make sure it is in an environment with good air circulation.

·Since the surface temperature is high when the machine is running, please avoid covering the machine surface.

·It is strictly prohibited to place flammable and explosive items around the machine when it is running.

·Please ensure that the ambient humidity is below 90%.

·Please keep the environment clean to prevent dust, hair, willow and other foreign objects from entering the machine and causing damage to the machine.

·Use a stable voltage.

·Please place the machine horizontally.

·The machine, hash board or board parts being crushed or burned due to improper environment is not covered by the warranty.

2.1.2 Check before start up

Preliminary inspection of the machine before operation:

·Check the appearance of the package for deformation.

·Check the appearance of the machine for deformation and breakage. Also check the fan andcable.

·Check if there is any strange sound in the machine and observe if the heat sink is off.

*Note: Please do not disassemble the machine by yourself. The machine will not be coveredbythe warranty if the user disassembles the machine without permission.

2.1.3 Boot

Please connect the machine to the Ethernet first, and then plug in the power cord. During thestartup process, the red and green status lights will be constantly on. After approximately 1minute, the green status light will start blinking, indicating that the miner has successfullystarted.

2.2 Access Machine

2.2.1 Obtain Machine IP

1. Obtain the IP address of the machine by downloading and decompressing the batch tool (please refer to the official website to download).

2. Click the [Detect IP] button and long press the machine's button for 1-2s after the pop-upwindow to get the machine IP.

2.2.2 Access Machine

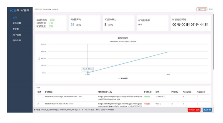
1. Open your web browser (Chrome browser is recommended) and enter the machine's IP address in the address bar. You will see the following interface.

2. Use the default username "admin" and the default login password "12345678" to log into the IceRiver KS0 Miner.

2.3 Language Switch

1. Click [Language] in the upper right corner of the page to switch between Chinese or English.

2.4 Change Password

To protect your property security, please change the miner password after the first time you turnon the machine.

1. Click [User Settings], enter the current password and the new password as shown below, and click the [Save] button.

2.After the password change is completed, you need to log in again with the new password.

2.5 Configuring mining pools and wallets

2.5.1 Add

1. Go to the [Mining Setting] page and find [Pool Configuration].

You can configure three mining pools with the following reference example:

Pool1:stratum+tcp://eu1.kaspa-pool.org:4444

Wallet/Worker:

kaspa:ndm9tlsgdmrcha4pg83lwwrka0gjya38teh0g5qc4prapavmh7rkyxuzd6w2w.worker

Wallet address Worker name

* The password is optional and can be set or not, it does not affect mining.


2. Click Save and a configuration success window will pop up.

3. After successful configuration, click [Reboot] and wait for the machine to reboot (do not power off during the reboot process).

4. The information on the home page shows that the pool is " connected ", which means thepool is successfully connected.

*The default pool configuration is the configuration of our company when testing, pleaseconfigure your own mining wallet address before you start mining, please do not use the default configuration.

*If pool 1 is not connected, the machine will automatically connect to pool 2. If pool 2 is not connected, the machine will automatically connect to pool 3.

* If the configuration fails you can configure it again and restart it.

The following mining pools are known to be compatible, and will be continuously updated:

Humpool

PPLNS

stratum+tcp://kas.eu1.humpool.com:18083

Kaspa-pool

PPLNS

SOLO

stratum+tcp://eu1.kaspa-pool.org:4444

stratum+tcp://eu1.kaspa-pool.org:4441

Woolypooly

PPLNS

SOLO

stratum+tcp://pool.eu.woolypooly.com:3112

stratum+tcp://pool.eu.woolypooly.com:3113

Herominers

PPLNS

SOLO

stratum+tcp://ru.kaspa.herominers.com:1208

stratum+tcp://ru.kaspa.herominers.com:1208

K1pool

PPLNS

SOLO

stratum+tcp://eu.kaspa.k1pool.com:23112

stratum+tcp://eu.kaspasolo.k1pool.com:23114

Accpoo

PPLNS

stratum+tcp://acc-pool.pw:1606

F2pool

PPLNS

stratum+tcp://kas-euro.f2pool.com:140

Krypte

PPLNS

stratum+tcp://kas.kryptex.network:7777/666

tw-pool.com

PPLNS

PPLNS

stratum+tcp://stratum.tw-pool.com:10005

stratum+tcp://stratum2.tw-pool.com:10005

2miner

PPLNS

stratum+tcp://kas.2miners.com:2121

* The above mining pool information is the mining pool address we used for testing purposes. Before connecting to the mining pool, please log in to the respective mining pool's official website and check if the mining pool address has changed.

2.5.2 Remove

1. Clear the information in [Pool Configuration] and click [Save] to remove the mining pool.

2.5.3 Adjusting fan speed

1. Find [Hardware Configuration] in [Mining Setting].

2. Check [Fan Speed].

3. Select the fan mode, or manually adjust the speed, click [Save] after modification.

* After power on, the fan will start only after successfully connecting to the mining pool andmining program starts, and the fan speed is full speed by default.

* The machine will stop mining in sleep mode.

* After manually changing the fan speed, the fan speed in [Hardware Configuration] will still show 100%.

2.6 View Hashrate Chart

1. Click [Home] to view the Hashrate Chart.

* After 5 minutes of connecting to the pool, you can view the machine's hashrate and hashrate chart, the chart is updated every 5 minutes.

* Under Hash board, you can view the machine temperature and fan speed, which can monitor the working status of the machine in real time.

2.7 Network Settings

The factory default is DHCP mode, users can set the IP mode according to their needs. Set static IP:

1. Click [IP Settings], select Static in [Protocol], fill in the IP information according to the user, and then click [Save] button.

2. After saving the configuration, click [Reboot] and wait for the machine to reboot (do not power off during the reboot).

2.8 Firmware Upgrade

When the official website releases a new upgrade package, download it and upgrade it via Web.

1. Click [Firmware Upgrade], select the official upgrade package and click [Upgrade].

2. Wait for the pop-up window to show success and then click [Reboot] and wait for the machine to reboot (do not power off during the reboot process).

3. After reboot, the firmware upgrade is successful.

2.9 Factory Reset

When the machine has abnormal conditions, you can restore the factory settings through the Button on the machine.

1. After the green status light starts blinking following the power-up (1 minute after power on), press and hold Button for 20 seconds until the red status light starts blinking. Waiting until the red status light stops blinking and wait for the machine to reboot (do not power off themachine during the reboot process).

2. After the machine reboot, reconfigure the mining pool and wallet to resume mining.

2.10 Shutdown/Reboot

2.10.1 Shutdown

1. Power off by unplugging the Power Cord.

2.10.2 Reboot

1.Click [Reboot] in the bottom right corner of the home page, then click [OK] to confirm, then reboot the machine.

* Note: Do not power off the machine during the reboot process.

3 Common Faults and Solutions

3.1 Faults Solutions

3.1.1 Power Supply

· Connect the power supply and the red and green status lights does not light up:

Check whether the power connector is loose or off, and whether the power cord is inserted  tightly.

3.1.2 Network

· Network port light does not light up:

Check if the network port is plugged in.

3.1.3 Fan

· The fans does not turn after power is applied:

Check if the mining pool is successfully connected.

3.1.4 High Temperature

·Machine temperature is too high:

1. Check that the machine is not covered with.

2. Check if the machine is placed in an environment with air convection.

3. External fan of not more than 5V==0.5A for cooling via USB port.

3.1.5 Hashrate does not up to the target hashrate

· Hashrate does not up to the target hashrate:

1. Check whether the surface temperature of the machine is too high. High temperature will trigger high temperature protection and cause the machine to downscale, please place themachine in an air convection environment or external fan to cool down the temperature.

2. Short-term hashrate fluctuations, please observe the 12-hour average hashrate. l The difference between the Web hashrate and the mining pool hashrate is large:

Check whether the network connection is normal.

3.1.6 Unable to enter the Web operation page

· The browser displays 404 after entering the machine IP:

Reboot the machine and re-enter the Web operation page.

2022 Minerfixes - All Rights Reserved